How to monitor call center performance: An in-depth guide for managers

Lead Product Manager

Tags
Share
Effective call center performance monitoring is crucial for driving operational success.
But this task has only gotten harder in recent years. With more agents and supervisors working from home, an increasing number of customer communication channels, and ever-higher customer expectations, contact center leaders have their work cut out for them.
This makes it more vital than ever to empower leaders to accurately assess their teams’ performance in real time. So, how can contact centers proactively ensure high customer satisfaction and reduce costs—while maintaining operational efficiency?
In this guide, we’ll look at ways to monitor call center performance more effectively, which metrics to consider, and contact center best practices that can be adopted to improve performance on both an agent and team-wide level.
Why monitoring call center performance is important
Call center performance monitoring is beneficial for multiple stakeholders—including your customers, your agents, your managers, and your business as a whole. In short, it’s an essential piece of contact center management, for a few reasons:
It improves your customer experience. Monitoring key performance indicators (KPIs) is the first step to understanding how well your contact center is serving customers and potential areas for improvement.
It increases operational efficiency. It also helps leaders identify bottlenecks, inefficiencies, and ways to streamline operations. (For example, by using conversational Ai to deflect and contain customer inquiries.)
It highlights training and development opportunities. By analyzing performance data, managers can identify areas where agents may need additional support or skill development, and ensure they receive more targeted training.
It drives more strategic decision making. Call quality monitoring also gives leaders valuable insights and data decisions that can help with resource allocation, refining customer service strategies, and aligning contact center operations with overall business objectives.
Top call center performance metrics to measure
When it comes to measuring call center performance, every business will have its own set of key metrics, which may vary depending on factors such as the nature of the business, the complexity of the services offered, and the size of the call center. Here’s a breakdown of some of the most universally important metrics regardless of industry and company size:
Average Wait Time (AWT)
Average Wait Time refers to the amount of time a customer spends on hold or waiting to speak with an agent after dialing in or starting a chat with the contact center.
AWT is an important metric because it directly impacts the customer experience—long wait times can lead to frustration, customer dissatisfaction, and high abandonment rates. Monitoring AWT will help supervisors identify if they need more agents during peak hours or if new tools are necessary to reduce hold times.
There are a few ways to decrease AWT, including providing a callback option and using Ai chatbots to handle conversations that don’t need a live agent. Dialpad Support, a contact center solution, has an easy-to-set-up Ai chatbot feature that can help customers self-serve—simply use the drag-and-drop builder to create conversational flows in just a few clicks:

What you can learn from AWT: AWT provides insight into the efficiency of your call routing, staffing levels, and overall customer experience. If your AWT is consistently high, it might indicate the need for better queue management, more agents, or improved self-service options.
Abandonment Rate
The abandonment rate is the percentage of calls that customers hang up before speaking to an agent. A high abandonment rate indicates that your customers are likely getting frustrated with wait times, which are often a result of inefficient call handling processes, poorly designed IVR (interactive voice response) menus, or inadequate agent availability. Good contact center platforms should have a dashboard feature showing your abandonment rate. Here’s how it looks in Dialpad Support:

What you can learn from your abandonment rate: Your abandonment rate can help managers pinpoint specific bottlenecks in your customer service flows. For example, high abandonment during particular times of day or after a certain stage in the IVR system point to where customers are most likely losing patience and where agents may need more support. This data can guide decisions on adjusting staffing schedules or refining IVR menus to help customers get connected with the right agent faster.
Customer Churn Rate (CCR)
Customer Churn Rate refers to the percentage of customers who discontinue using your service or product over a certain period of time.
High churn rates are typically a sign of poor service or dissatisfaction with the products purchased. By monitoring CCR, managers can better understand if their team is delivering products or services that customers want, or if there are other systemic issues that need to be addressed.
What you can learn from churn rate: Analyzing churn could highlight potential weaknesses in customer service—high churn in conjunction with poor call center performance can point to specific customer pain points such as slow response times. But it’s important to note that sometimes even a company with excellent support won’t be able to retain customers if the problem is with the product.
Some Ai-powered contact center platforms, such as Dialpad Support, have customer intelligence tools that can track how often complaints or keyword terms like “money back” or “problem” come up on customer calls.
Supervisors can simply create a “Custom Moment” to track each of these occurrences and monitor if there are any trends or patterns when customers churn. (For example, do they all complain about a certain feature? Does pricing frequently come up as an issue?)

First Response Time
First Response Time is the average time it takes for an agent to respond to a customer’s initial inquiry or request.
The quicker your team can respond, the better the customer’s experience. Delays in first response can lead to negative perceptions of your brand, low customer satisfaction, and increased churn rates.
What you can learn from FRT: A consistently low FRT generally indicates that your team is responsive and well-organized. If FRT is high, consider refining your ticketing system, optimizing agent workflows, or providing agents with AI tools to shorten their response times.
Net Promoter Score (NPS)
NPS measures customer loyalty and satisfaction based on how likely a customer is to recommend your company to others on a scale of 0 to 10.
It’s a powerful metric and is used almost universally across most industries. A high NPS indicates that your team is doing well, while a low score shows opportunities for improvement in your service offering or communication.
What you can learn from NPS: Monitoring NPS gives you direct feedback about your customers' likelihood to advocate for your business by helping you identify promoters who can be engaged for testimonials or feedback, and detractors who may need special attention to improve their experience.
Customer Satisfaction Score (CSAT)
CSAT is perhaps one of the most popular call center agent performance metrics. It measures how satisfied customers are with a specific interaction, typically on a scale from 1 to 5 or 1 to 10.
Unlike NPS, which gauges overall satisfaction, CSAT focuses on immediate, post-interaction feedback—CSAT surveys are most effective when they’re answered by customers right after they’ve had a service interaction with an agent. Monitoring CSAT helps identify trends in customer experience during specific touchpoints.
What you can learn from CSAT: By analyzing CSAT responses, managers can identify areas of improvement in agent behavior, call handling processes, and service quality. A sudden drop in CSAT may indicate a training issue or process failure.
However, one of the biggest challenges with doing customer satisfaction surveys is that not many people actually fill them out. On top of that, usually only the angriest—and happiest—customers actually bother responding, which means your CSAT feedback will likely be very skewed and not representative of how your customers feel overall.
Dialpad's industry-first Ai CSAT feature is designed to solve this problem, by inferring CSAT scores for up to 100% of customer calls using Dialpad’s hyper-accurate Ai-powered transcription feature. The result: a much more representative sample size for CSAT scores, and a more accurate understanding of how satisfied your customers truly are:

How to monitor call performance: A step-by-step guide
From choosing the right call center monitoring system to turning data into actionable tasks, monitoring call center performance requires a structured approach. Here’s a step-by-step guide to align your managers and supervisors:
1. Define your monitoring objectives
Before diving into data collection, clearly define what you want to achieve with call center call monitoring. Are you focused on increasing customer satisfaction, reducing costs, or improving agent performance? Having clear goals will guide your efforts and help you choose the right metrics to track as a team.
2. Choose your KPIs
Select the KPIs (Key Performance Indicators) that align with your objectives. Start by identifying the key drivers of your business objectives—whether it's efficiency, customer satisfaction, or revenue growth—and then map them to quantifiable metrics.
For example, if customer retention is a priority, tracking FCR and NPS might be more impactful than just measuring call volumes. If cost reduction is the focus, analyzing Average Handle Time (AHT) alongside abandonment rates will help highlight inefficiencies.
Avoid the common mistake of tracking too many KPIs, which can dilute focus and overwhelm your managers and agents with unnecessary data. Instead, prioritize a mix of leading indicators (which predict future performance, like agent adherence to scripts) and lagging indicators (which measure results, like customer satisfaction scores).
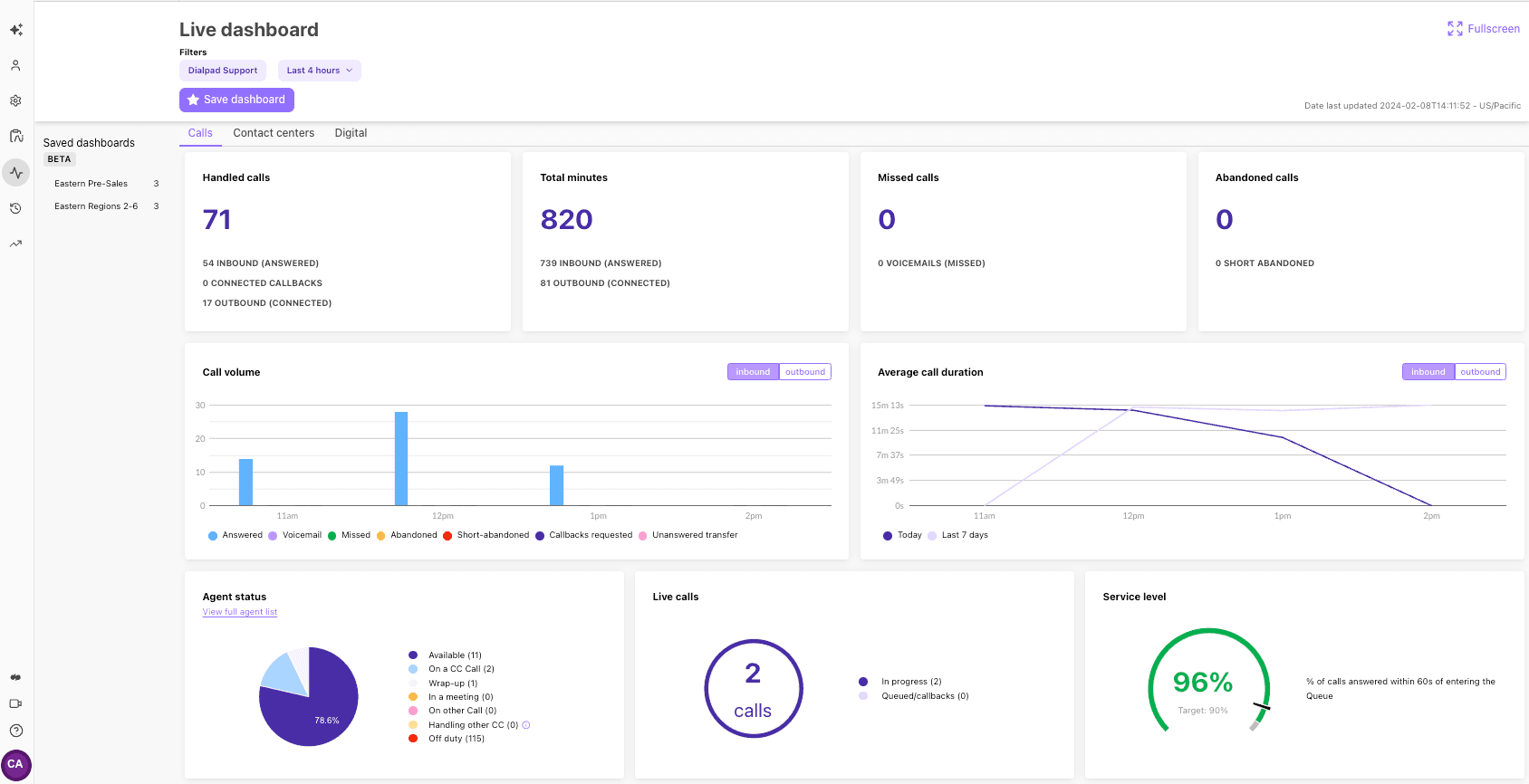
3. Gather real-time data and performance insights
Leverage your contact center software to collect real-time data. This is where having Ai tools are vital for providing insights into agent performance, customer interactions, and key metrics—without supervisors needing to spend hours every week reviewing calls and chats.
A good starting point is to have an Ai system that can transcribe customer conversations in real time. This then opens up other possibilities such as automating agent adherence, which we’ll talk more about in the next step.
4. Analyze data to determine areas for improvement
Once data is collected, use this information to identify performance trends. Look for patterns that indicate areas where agents may need additional training or when operational adjustments are necessary.
For example, this is what Dialpad Ai does with features such as Ai Scorecards, which automatically analyzes customer calls based on playbook requirements and saves supervisors time because they don’t have to listen to the whole call recording—they just have to verify if what the Ai flagged is correct:

Dialpad Ai can provide other conversational intelligence as well, such as highlighting which competitors keep coming up in sales conversations with prospects, and analyzing conversations for words that suggest positive or negative sentiment in order to give supervisors a snapshot of how calls with customers or prospects are going—in real-time:

Again, all of this is only possible if you first have accurate real-time transcription. What’s unique about Dialpad’s solution is that unlike consumer-grade LLMs, its Ai is trained on billions of minutes of its own proprietary set of business-specific conversation data, which makes its outputs more accurate and customizable to business and industry use cases.
5. Conduct regular performance assessments
Ongoing performance assessments are essential for identifying trends, addressing inefficiencies, and driving continuous improvement across your contact center.
Rather than just scheduling routine reviews, try to structure them to extract meaningful insights. Use a combination of quantitative data (such as KPI trends and benchmarks) and qualitative insights (such as call recordings and customer feedback) to get a full picture of performance.
This is also a good opportunity to go beyond tracking historical results and try to analyze patterns to predict future challenges—like spotting early signs of agent burnout or increasing call escalations.
6. Implement data-driven, targeted training programs
Effective training isn’t just about general skill-building—every agent is different and it should be data-driven and tailored to address specific performance gaps. Use call quality monitoring insights to pinpoint areas where agents struggle, whether it’s reducing dead air time, improving first contact resolution, or handling objections more effectively.
Rather than one-size-fits-all training, segment agents based on their skill levels and challenges. Top performers might benefit from advanced coaching on upselling or conflict resolution, while newer agents may need more structured guidance on call flow and active listening techniques.
Incorporate real-world examples from actual call recordings to make training sessions more practical. Dialpad Support, for example, has a playlist feature where you can build playlists using call recordings of good (or not great) customer conversations:

7. Foster a feedback culture within your team
For a more holistic approach to contact center performance management, encourage agents to provide feedback and share insights about customer challenges. A feedback culture promotes continuous learning and helps build a collaborative team environment that drives better results.
Best practices to monitor and improve call center performance
No matter what unique metrics you use or which overall goals your business is striving toward, adopting these best practices will make it easier to monitor contact center performance:
1. Use call transcriptions
Call transcriptions are more than just a record of conversations—they can reveal deep insights into customer sentiment, compliance risks, and operational inefficiencies when analyzed strategically. Instead of only scanning for keywords or compliance flags, use natural language processing (NLP) tools to detect patterns in tone, frustration levels, and resolution success rates.
For example, are customers using hesitant language (“I think” or “I’m not sure”) before making a purchase decision? This could indicate a need for better product education from agents. Are there recurring phrases signaling customer frustration? Identifying these trends allows you to refine scripts, improve knowledge bases, and adjust workflows before problems escalate.
You could also compare successful vs. unsuccessful call transcripts—what language or tactics do top-performing sales reps use that others don’t? Turning these insights into targeted coaching can drive measurable improvements.
2. Analyze customer feedback for better service
Customer feedback is often collected—but not fully leveraged. To extract deeper insights, don’t just rely solely on post-call surveys. Consider analyzing unsolicited feedback such as comments left in chatbot interactions or call recordings where customers express frustration but never complete a formal survey. Often, the most revealing feedback comes from what isn’t said in structured surveys.
You might also correlate feedback with operational data. If customers rate a call poorly, what was the hold time? What was the agent’s experience level? Finding these hidden connections can help pinpoint the root cause of service issues rather than just addressing surface-level complaints.
3. Find ways to engage and motivate your workforce
Traditional incentives like bonuses and “Agent of the Month” awards only scratch the surface of employee motivation. Instead of relying solely on financial incentives, focus on intrinsic motivators that foster long-term engagement.
One unexpected way? Let agents contribute to process improvements. Frontline employees often have the best insights into workflow inefficiencies but rarely get a say in fixing them. Creating a "Voice of the Agent" program, where agents suggest improvements and see their ideas implemented, fosters a sense of ownership and engagement.
Additionally, gamify skill-building rather than just performance metrics. Instead of only tracking who has the fastest handle times, create challenges around knowledge mastery or problem-solving skills—which encourages continuous learning rather than just speed.
Finally, regularly check in on burnout indicators, such as increased absenteeism or declining enthusiasm in customer interactions. Highly engaged employees don’t just perform better—they stay longer, reducing turnover and improving overall service quality.
Making monitoring work for your call center
Call center performance monitoring is a continual process of evaluation, adaptation, and improvement.
But with more data available than ever before, you need to help your leaders track key metrics and analyze performance data more efficiently. Use Ai tools like speech analytics, sentiment analysis, and real-time call monitoring to extract meaningful insights from customer interactions. These technologies can help identify emerging trends, flag compliance risks, and provide real-time coaching to agents, improving customer outcomes on the spot.
By integrating Ai-driven insights with human expertise, your call center can move beyond just tracking performance to actively enhancing service quality, optimizing workflows, and driving long-term customer satisfaction.
Need help with monitoring call center performance?
Book a product demo to see how contact center teams across different industries are using Dialpad Support!