a primer
Workforce management
If you're looking for a WFM solution, Dialpad's Ai-powered customer engagement platform comes with a native WFM module to give you a robust solution for both agents and supervisors. Book a product tour to see how it works!

Running a contact center is no easy feat, especially when you have a contact center that’s a decent size.
You’ve got to deliver an amazing customer experience and boost your bottom line—all while making sure your employee performance is consistently at a high level. Then there’s budgeting, time management, future planning—and of course, about a million meetings.
Having a good workforce management strategy and the right tools can go a long way in helping supervisors to not just stay afloat, but also get ahead of the daily tasks and last-minute fires that come with contact center management.
In this guide, we’re going to take an in-depth look at workforce management (WFM) and how it works, as well as some ideas for improving workflows and processes.
What is workforce management (WFM)?
Workforce management, commonly called WFM, usually refers to how a contact center handles and organizes its staff. Most of this staff will be agents or reps who are communicating directly with customers, prospects, or whatever audience the contact center is tasked with handling.
WFM involves everything from improving employee engagement, to optimizing staff scheduling, to understanding agent needs, and much more—all with the goal of helping the contact center run as effectively as possible.
Of course, it’d be very difficult to try and do all this manually. That’s where workforce management solutions come in.
A good WFM solution can make it easy to do all this work, and usually has functionality that helps you do things like forecast how many staff members you’ll need on any given day and create schedules to accommodate staffing and call volume patterns.
For example, Dialpad WFM provides exactly this: a fully unified collaboration and customer engagement platform for agents and supervisors to handle calls combined with a WFM solution that helps with scheduling, forecasting, and more:

👉 Did you know?
Dialpad has an incredible 100% uptime SLA for Enterprise plan customers—perfect for global contact center teams that can’t afford any downtime.
What processes are involved in workforce management?
Human resource management
A big part of the employee management side of WFM comes down to HR management and really, by extension, employee performance management. Being able to place the right agents, with the right skills, in the right queues and departments is essential, not only to help agents perform well but also to keep the contact center operating at maximum efficiency.
Budgeting
It’s one of the most important activities in contact centers, and the larger the team, the easier it is to lose a few dollars here and a few dollars there, simply due to avoidable inefficiencies. More importantly, budgeting is related to many other processes as well, like scheduling and forecasting. A good workforce manager will understand these dynamics.
Forecasting and scheduling
Many contact centers handle multiple time zones and constantly rotating shifts for agents, both of which can add quite a bit of complexity to employee scheduling. Again, having a good WFM solution can help lighten the load here and help with time tracking and empower supervisors to adapt to real-time changes in staff availability more easily.
Ensuring legal compliance
This is one of the most important parts of the job, especially for contact centers in highly regulated industries like finance and healthcare. To address compliance, a good workforce management plan should include both clear strategies and a good right contact center solution.
Data analytics management
The last, but certainly not the least, process that WFM involves is data analytics management, or collecting and processing data about the performance of the workforce.
This data helps with forecasting, as well as implementing positive changes and general employee performance management.
✒️ Vetting different contact center solutions?
This RFP checklist covers the essentials to be aware of and why they may be important for your contact center.
The benefits of well-executed workforce management
When all workforce management processes are handled well and optimized, the business gets to reap the benefits.
Better employee productivity
The best WFM solutions improve employee productivity in sustainable, lasting ways. They help your teams stay on top of their work and get it done in the most efficient ways possible.
👉 Dialpad tip:
A great way to optimize employee productivity is by introducing a unified solution for all employees to use. That way, they’ll be able to handle all their business communications from the same app and can save time and effort.
Consistently excellent customer service
You’ve probably heard of the saying, “Happy agents, happy customers.”
When your workforce managers track employees’ performance in the customer service department, it also becomes easier to provide consistent feedback on how to improve the customer experience.
Lower operational and administrative costs
We’ve mentioned that managing (and attempting to lower) operational costs is a key process in WFM.
Being able to forecast more accurately and schedule agents more efficiently aren’t just good things in and of themselves—when you’re spending less money on those operational costs, your profitability goes up. And you won’t even have to increase the pricing of your products to make that happen.
Better forecasting and more actionable data
Often, companies with high-performing contact center teams have robust WFM strategies that involve large amounts of data. They’re not doing all these manual calculations themselves, of course, but the more information you can glean around things like call volumes and most effective (and least effective) times of day for agents, the more context you have for making data-driven decisions that are more likely to lead to positive impacts.
✨ UPLEVEL YOUR CONTACT CENTER
Grab the Contact Center Playbook, which breaks down everything you need to know, from setup to staffing to optimizing—with examples from real contact center teams across different industries.
Are you facing these challenges? WFM might be able to fix it
Employee absenteeism
Sometimes, employees miss work. Other times, one employee will stop showing up out of the blue, with no valid reason or forewarning. That’s called absenteeism, and it’s a real pain—that WFM can resolve.
When employees don’t clock in, Dialpad WFM can flag this right away thanks to its adherence monitoring functionality. That means managers can take action right away, since absenteeism will no longer fly under the radar.
Complexity of time and attendance tracking
The more employees your company has and the more time zones you cover, the harder it becomes to effectively track everyone’s hours and attendance.
A good WFM solution can help you stay organized by helping with intraday management and in approving time off requests. With these features and automations, it can reduce the amount of time spent on low-value tasks.
Budget constraints
WFM software is designed, in part, to help you staff more efficiently and optimize your spending. The main beneficiary here? Your budget.
Workforce management for contact centers: 3 best practices
1. Establish clear objectives and goals
The clearer you make your goals and objectives, the easier it will be for your employees to know what they’re working towards.
For example, let’s say you’re looking to improve on a particular metric—we’ll choose the number of queries that get resolved in a day. If your employees know exactly how many callers they’re aiming to help in a day, they’ll be able to plan things like their after-call work time and the timing of their breaks to help increase productivity and hit that metric.
In Dialpad's platform, supervisors can set a wrap time for agents to keep this consistent:

2. Monitor calls and performance for forecasting
Gathering data helps you plan for the future, and in a contact center, most of that data comes from calls. Tracking calls and performance closely means your forecasts and performance will be more consistent, which in turn means you’re more prepared for the future.
In Dialpad, calls can be recorded either manually or automatically, and supervisors can even create playlists of call recordings so that agents can listen and learn on their own time:

3. Use automations that lets agents self-service time off requests
Agent scheduling can be a huge time-suck, especially when people want to swap shifts, call in sick, and make any changes to the schedule.
Instead of manually gathering, assessing and deciding based on gut instinct, use a workforce management tool to make the decision for you. For example, Dialpad WFM has shift, activity and leave requests to make it easier for agents and admins to consolidate the workflow in a single tool.
What is a workforce manager responsible for?
There’s a ton that goes on in the day-to-day operations of a contact center—here are just a few examples.
Continuous optimization and improvement of processes
Technically, optimization is a process without a defined end goal, because it can always be improved upon. Workforce managers have to continuously streamline and improve processes, whether it’s reassigning agents to departments that are better suited to their skills, or optimizing agent scheduling to support a new time zone that the business is operating in.
Daily oversight of operations
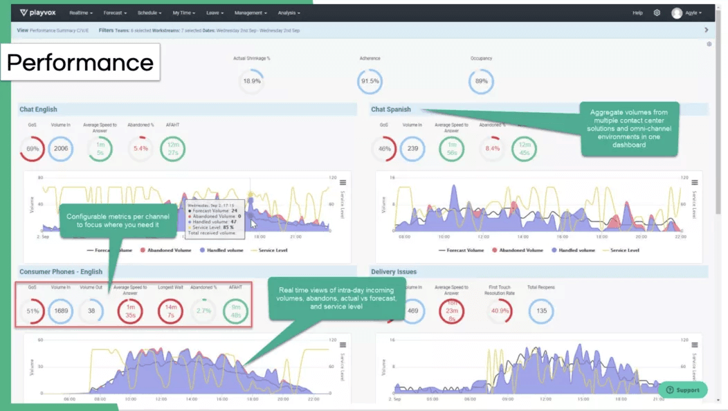
Workforce managers have to make sure that day-to-day operations go smoothly, which includes everything from monitoring real-time interaction data and occupancy to noticing trends in inquiries that might reflect a need for new training processes.
A contact center solution with artificial intelligence-powered features can help managers here as well—for example, Dialpad Ai powers the Ai Live Coach Cards, which automatically pop up on agents’ screens when certain keywords are spoken. It’s essentially training at scale that’s powered by Ai and designed to improve the customer experience—and one of the many benefits of Ai in the workplace:

See what an intuitive workforce management solution looks like
Book a product tour of Dialpad to check out how WFM can empower supervisors to forecast more accurately, schedule agents, and more.
Analysis of data
On its own, data is just a jumble of facts and figures. It has to be processed into a usable format so it can be analyzed easily, and this is another function that workforce managers oversee.
Of course, that doesn’t mean that every workforce manager personally has to go making graphs each day. They can use automation and Ai for this as well.
What is a workforce management system?
A workforce management system is a software that should cover a few key functionalities including data gathering, workload forecasting, calculation of staff requirements, and smart scheduling. Let’s look at these in more detail.
Data gathering
You should always be collecting data, so that you can use it to inform any process changes and increase the chances that they’ll help your agents be more productive and your contact center run more smoothly.
For example, Dialpad WFM lets you connect agent data and activity in real time to perform agent-level tracking and improve agent engagement.
👉 Did you know?
Dialpad has APIs to let you build custom integrations with niche tools.
Workload forecasting
Your workforce management system should help you forecast not just the approximate size of the workload your agents will be dealing with, but also the number of agents you’ll need to have to handle that load effectively, based on peaks and troughs in customer demand.
Calculation of staff requirements
It’s difficult to manage the needs of employees when you’re not sure what those needs are. That’s why a good WFM needs to have a feature that lets you calculate staff requirements.
This type of feature should also balance staff needs with company requirements. For example, if a particular shift isn’t being filled, your WFM should help managers find the right staff member to get it covered.
Smart scheduling and performance assessment
The idea of smart scheduling builds on the point above. Your WFM should help managers build the ideal schedule that works well for everyone involved.
Problems that a workforce management system solves
Looking after all the needs of a modern workforce is a challenge that comes with particular problems you’ll have to handle repeatedly.
Thankfully, WFM systems address these problems directly, making it easier to solve them when you’re not already preventing them outright thanks to your WFM solutions.
Increasing administrative costs
WFM systems streamline internal processes, including the management of all admin and labor costs. That means that where more admin work would otherwise be necessary to mitigate potential cost increases, WFM systems can keep those costs down instead.
👉 Dialpad tip:
The more flexible your WFM system is, the better it’ll be at adapting to unexpected changes in administrative costs. For example, a WFM system that’s able to support a remote workforce just as well as an in-office or hybrid one will be better at handling switches between these work styles without increasing admin costs in the process of the switches.
Unplanned leaves and overtime
Unplanned leaves can’t be prevented altogether, and overtime is sometimes necessary. That doesn’t mean either of these things has to remain a problem to workforce managers.
With a WFM system, you can automatically track whether any unplanned leaves are happening, as well as their duration and, if applicable, the reason behind them. You can also instruct the system to monitor overtime and allocate appropriate pay for it.
Time theft
If you’re unfamiliar with the concept of time theft, it basically describes a situation where an employee is paid for time they didn’t spend working for that pay. It’s detrimental to companies and makes both budgeting and productivity boosting more difficult.
A WFM can track the exact number of minutes each employee spends working, which means your employees always get the compensation they’ve worked for and you don’t end up paying for things that didn’t happen.
Compliance violations
Whether it’s the company or its employees, no one should take compliance for granted.
WFM can detect compliance violations very early on, allowing the appropriate teams to have the maximum amount of response time. That way, every violation gets handled swiftly and appropriately.
Wage miscalculations
Paying employees too much means you’re giving away money, while paying them too little lowers their satisfaction and risks breaking the law.
Thankfully, WFM software can automatically calculate the precise wages that each employee is owed. That way, you’ll never have to deal with wage miscalculation again.
Looking for the best workforce management solution? 4 things to look for
Seamless integration with your current tools
A good workforce management solution or provider is one that integrates with your existing software. Specifically, your contact center platform.
That's a big reason why we've highlighted Dialpad WFM so much, because this integration will automatically sync data and minimize the amount of data entry, copying and pasting and manual analysis that you'd have to do otherwise.
If you have a contact center platform that can handle all your communication channels, then you've already got a great head start. The other major piece is simply to choose a WFM tool that integrates with it.
Time tracking and employee scheduling features
One of the most important parts of any WFM is its ability to make it easier to plan and manage employees’ daily work schedules based on the forecast of customer demand. That includes an agent app, communication and calendar integrations to ensure employees are not scrambling to find out when they’re supposed to be working.
These features should be highly customizable and adaptable. Employee scheduling is a complicated business, after all, and it’s liable to change quickly, at any moment.
Your software has to be ready to handle those changes effectively and efficiently. There’s no better way to make sure of that than to use automated employee scheduling that caters to the needs of the business and employees alike, the way Dialpad WFM does.

All-around workplace communication platform
If you’re managing different communication channels like phone calls, live chats, emails, and more, it’s much more efficient if you can manage them all from one place. Instead of having to toggle between four or five different apps and windows, agents and supervisors can get everything done from a single pane of glass. For example, Dialpad not only lets agents communicate with customers, but also with supervisors to get help in real time—from one place:

Intuitive user interface and easy to use
The same principle as above applies here: You want your WFH to be ready to use as quickly as possible. Another great way to make that happen is to ensure it’s got an intuitive UI, and that it doesn’t come with a steep learning curve.
To put it simply, if your managers need to look up multiple tutorials on YouTube, it’s probably too complicated. It’s fine to need help with the more complex features, but ideally, a little bit of intuitive exploration should make it clear how the interface works.
Dialpad WFH features an intuitive UI that your agents will figure out right away. On top of that, it’s easy to use any of the many features that the integration provides.
Is your workforce management future-proof?
WFM tools should be highly flexible and adaptable so they can help your teams adapt to any potential changes. We can’t be sure what the future will hold, after all, so it’s best to be prepared to handle any eventualities.
To that end, one of the most important features of a future-proof WFM tool is its ability to scale with your business, like Dialpad can.
That way, no matter how much your business grows or how many new employees your workforce managers need to care for, your WFM solutions will be able to handle it. Flexible plans and pricing options are a huge benefit to that end—plus, that added flexibility helps ensure your WFM software is future-proof in other ways as well, since it’ll be extra adaptable.
Need a workforce management solution?
Dialpad WFM gives you a full-fledged contact center + WFM platform that covers every aspect of managing a contact center team. Book a product tour to see how it works!